בקשה | בדיקת תוכנה לניהול ת״ת
-
היי שלום.
יצרתי תוכנה לישיבה שלי לניהול הוצאות והכנסות הת״ת, דא עקא שאף פעם לא הייתי ראש ת״ת ולא באתי מהעולם הזה, אני צריך את עזרתכם - של מי שפעם התעסק עם ניהול ת״ת שתבדקו לי מה צריך להוסיף, לתקן או לשפר.
הראש ת״ת שלי התמנה בשבוע האחרון כך שגם לו אין מושג...(לא מותאם לטלפונים...)
https://tatmanager-1.onrender.com/
(הסיסמה - 1234 נא לא לשנות, זה סתם יציק לי להחליף אותה... יושב על שרת חינמי ויתכנו עיכובים)
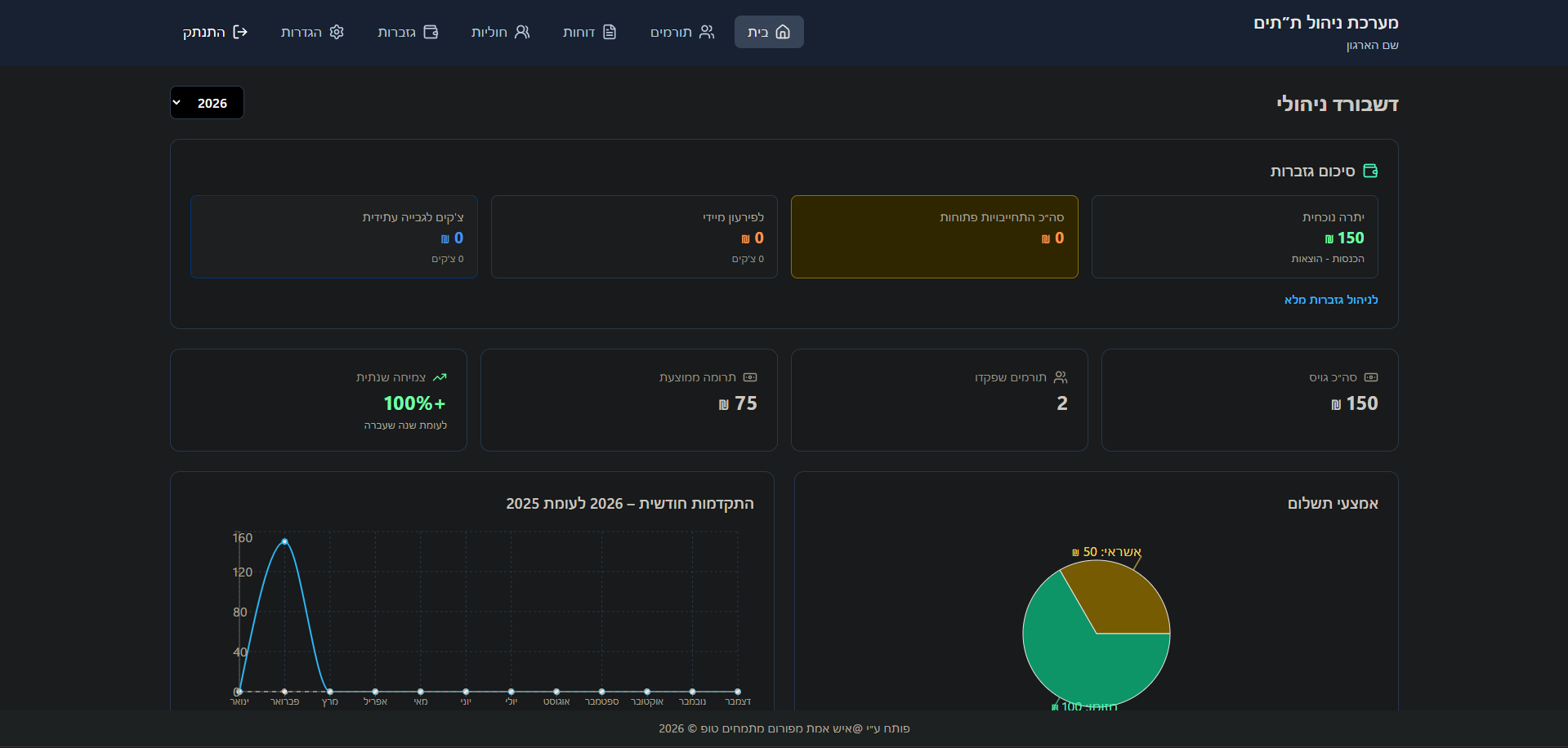
תודה רבה מראש.תמונות:
חתוך בגלל גודל המסך שלי...

-
היי שלום.
יצרתי תוכנה לישיבה שלי לניהול הוצאות והכנסות הת״ת, דא עקא שאף פעם לא הייתי ראש ת״ת ולא באתי מהעולם הזה, אני צריך את עזרתכם - של מי שפעם התעסק עם ניהול ת״ת שתבדקו לי מה צריך להוסיף, לתקן או לשפר.
הראש ת״ת שלי התמנה בשבוע האחרון כך שגם לו אין מושג...(לא מותאם לטלפונים...)
https://tatmanager-1.onrender.com/
(הסיסמה - 1234 נא לא לשנות, זה סתם יציק לי להחליף אותה... יושב על שרת חינמי ויתכנו עיכובים)
תודה רבה מראש.תמונות:
חתוך בגלל גודל המסך שלי...

-
@איש-אמת האתר עדין לא נפתח בנטפרי
תעלה צילום מסך של הפונקציות שיש בתוכנהכמו כן, זה תוכנה של התרמות או של ניהול ת"ת? זה 2 דברים שונים לגמרי
-
היי שלום.
יצרתי תוכנה לישיבה שלי לניהול הוצאות והכנסות הת״ת, דא עקא שאף פעם לא הייתי ראש ת״ת ולא באתי מהעולם הזה, אני צריך את עזרתכם - של מי שפעם התעסק עם ניהול ת״ת שתבדקו לי מה צריך להוסיף, לתקן או לשפר.
הראש ת״ת שלי התמנה בשבוע האחרון כך שגם לו אין מושג...(לא מותאם לטלפונים...)
https://tatmanager-1.onrender.com/
(הסיסמה - 1234 נא לא לשנות, זה סתם יציק לי להחליף אותה... יושב על שרת חינמי ויתכנו עיכובים)
תודה רבה מראש.תמונות:
חתוך בגלל גודל המסך שלי...

-
היי שלום.
יצרתי תוכנה לישיבה שלי לניהול הוצאות והכנסות הת״ת, דא עקא שאף פעם לא הייתי ראש ת״ת ולא באתי מהעולם הזה, אני צריך את עזרתכם - של מי שפעם התעסק עם ניהול ת״ת שתבדקו לי מה צריך להוסיף, לתקן או לשפר.
הראש ת״ת שלי התמנה בשבוע האחרון כך שגם לו אין מושג...(לא מותאם לטלפונים...)
https://tatmanager-1.onrender.com/
(הסיסמה - 1234 נא לא לשנות, זה סתם יציק לי להחליף אותה... יושב על שרת חינמי ויתכנו עיכובים)
תודה רבה מראש.תמונות:
חתוך בגלל גודל המסך שלי...

@איש-אמת
קודם כל, התוכנה נראית רמה מאוד גבוה!שנית, בגדול (לא עברתי לעומק) לדעתי צריך רק לשפר עוד את קטגורית פורים [אם זה ה "חוליות" שיש בתמונות]
תוכל להעזר בפונקציות שהביאו כאן - https://mitmachim.top/post/1104209 לא לכל התוכנה שהביאו שם, אלא רק לקטגורית הניהול -
@sruli100 אתה מתכוון לגיבוי אוטומטי לכונן חיצוני?
א״כ חשבתי על זה אבל עוד לא סיימתי לחשוב מה יהיה כשהוציאו את הכונן... -
@איש-אמת
קודם כל, התוכנה נראית רמה מאוד גבוה!שנית, בגדול (לא עברתי לעומק) לדעתי צריך רק לשפר עוד את קטגורית פורים [אם זה ה "חוליות" שיש בתמונות]
תוכל להעזר בפונקציות שהביאו כאן - https://mitmachim.top/post/1104209 לא לכל התוכנה שהביאו שם, אלא רק לקטגורית הניהול@לשכת-הרב כתב בבקשה | בדיקת תוכנה לניהול ת״ת:
קודם כל, התוכנה נראית רמה מאוד גבוה!
תודה

תוכל להעזר בפונקציות שהביאו כאן - https://mitmachim.top/post/1104209 לא לכל התוכנה שהביאו שם, אלא רק לקטגורית הניהול
עברתי על זה, התחדש לי פילוח לפי שיעורים(יעני שיעור א׳ ב׳ וכו)
-
@sruli100 זה לא מצריך רשת, כדי לשתף אותך בזה זה רק דרך הרשת...
(התוכנה כן נבנתה בצורה של שרת כדי לאפשר עבודה מכמה מחשבים במקביל על אותו db) -
@sruli100 זה לא מצריך רשת, כדי לשתף אותך בזה זה רק דרך הרשת...
(התוכנה כן נבנתה בצורה של שרת כדי לאפשר עבודה מכמה מחשבים במקביל על אותו db)
