בקשה | בדיקת תוכנה לניהול ת״ת
-
@sruli100 זה לא מצריך רשת, כדי לשתף אותך בזה זה רק דרך הרשת...
(התוכנה כן נבנתה בצורה של שרת כדי לאפשר עבודה מכמה מחשבים במקביל על אותו db) -
@sruli100 זה לא מצריך רשת, כדי לשתף אותך בזה זה רק דרך הרשת...
(התוכנה כן נבנתה בצורה של שרת כדי לאפשר עבודה מכמה מחשבים במקביל על אותו db) -
-
@sruli100 אני לא רוצה לפרסם את הקובץ כרגע (מה גם שעדיין זה לא מקומפל לexe כי אני על mac...)
@איש-אמת אני לא ניסיתי את זה. (כאמור, נטפרי.)
אבל מנסיון שלי החשיבות הכי גדולה כשזה מגיע לדברים כאלו זה זרימת העבודה והייבוא מאקסל.
קודם כל הייבוא של הרבה נתונים מאקסל צריך להיות נוח וגמיש שיהיה אפשר לייבא מכל צורה של פורמט ואז בתהליך הייבוא לבחור מה כל עמודה. ולא שצריך לייבא קובץ שעמודה 1 זה שם 2 טלפון וכו'
וגם חשוב שיהיה זרימת עבודה נוחה למשל אם רוצים להוסיף אחרי פורים סכומים כמה אדם תרם שיהיה חיפוש נוח והזנת פרטים מהירה בלי צורך לפתוח כרטיסיה כל פעם ובלי צורך ללחוץ שמור וכדומה.
מקווה שהובנתי
-
היי שלום.
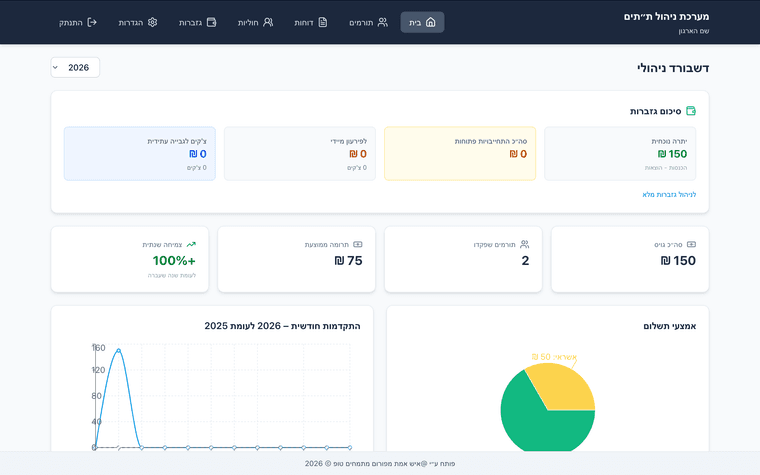
יצרתי תוכנה לישיבה שלי לניהול הוצאות והכנסות הת״ת, דא עקא שאף פעם לא הייתי ראש ת״ת ולא באתי מהעולם הזה, אני צריך את עזרתכם - של מי שפעם התעסק עם ניהול ת״ת שתבדקו לי מה צריך להוסיף, לתקן או לשפר.
הראש ת״ת שלי התמנה בשבוע האחרון כך שגם לו אין מושג...(לא מותאם לטלפונים...)
https://tatmanager-1.onrender.com/
(הסיסמה - 1234 נא לא לשנות, זה סתם יציק לי להחליף אותה... יושב על שרת חינמי ויתכנו עיכובים)
תודה רבה מראש.תמונות:
חתוך בגלל גודל המסך שלי...

-
@איש-אמת אני לא ניסיתי את זה. (כאמור, נטפרי.)
אבל מנסיון שלי החשיבות הכי גדולה כשזה מגיע לדברים כאלו זה זרימת העבודה והייבוא מאקסל.
קודם כל הייבוא של הרבה נתונים מאקסל צריך להיות נוח וגמיש שיהיה אפשר לייבא מכל צורה של פורמט ואז בתהליך הייבוא לבחור מה כל עמודה. ולא שצריך לייבא קובץ שעמודה 1 זה שם 2 טלפון וכו'
וגם חשוב שיהיה זרימת עבודה נוחה למשל אם רוצים להוסיף אחרי פורים סכומים כמה אדם תרם שיהיה חיפוש נוח והזנת פרטים מהירה בלי צורך לפתוח כרטיסיה כל פעם ובלי צורך ללחוץ שמור וכדומה.
מקווה שהובנתי
-
התעסקתי עם זה המון וניהלתי מגבית במשך כמה שנים
האתר לא נפתח לי בנטפרי אשמח לייעץ לך אבל אני מעוניין לדעת אם אתה מתכנן לעשות על זה כסף כי אז זה לא המקום@abc123 כתב בבקשה | בדיקת תוכנה לניהול ת״ת:
אם אתה מתכנן לעשות על זה כסף כי אז זה לא המקום
א׳ למה החלטת שזה לא המקום?! הפורום הוא לא פלטפורמת קוד פתוח... אני מבקש עזרה לדעת מה צריך לעשות, לא לשווק.
ב׳ אני כרגע לא חושב על כסף כי בקושי יש לי זמן לעבוד על זה, זה כרגע לצורך אישי, אם אני יראה שזה מגיע לרמה של הפצה לציבור, אולי אני כן אמכור את זה... -
@abc123 כתב בבקשה | בדיקת תוכנה לניהול ת״ת:
אם אתה מתכנן לעשות על זה כסף כי אז זה לא המקום
א׳ למה החלטת שזה לא המקום?! הפורום הוא לא פלטפורמת קוד פתוח... אני מבקש עזרה לדעת מה צריך לעשות, לא לשווק.
ב׳ אני כרגע לא חושב על כסף כי בקושי יש לי זמן לעבוד על זה, זה כרגע לצורך אישי, אם אני יראה שזה מגיע לרמה של הפצה לציבור, אולי אני כן אמכור את זה... -
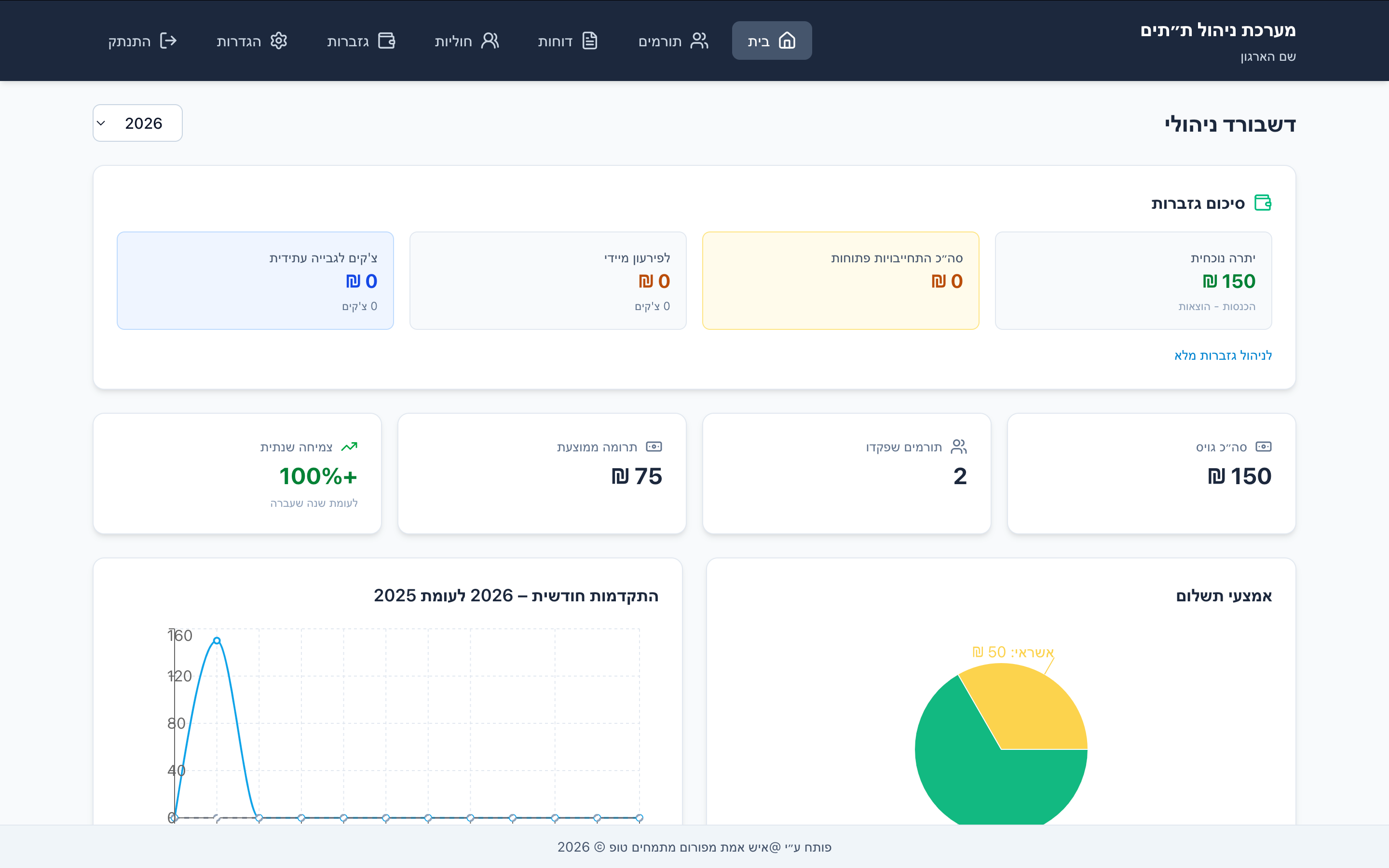
היי שלום.
יצרתי תוכנה לישיבה שלי לניהול הוצאות והכנסות הת״ת, דא עקא שאף פעם לא הייתי ראש ת״ת ולא באתי מהעולם הזה, אני צריך את עזרתכם - של מי שפעם התעסק עם ניהול ת״ת שתבדקו לי מה צריך להוסיף, לתקן או לשפר.
הראש ת״ת שלי התמנה בשבוע האחרון כך שגם לו אין מושג...(לא מותאם לטלפונים...)
https://tatmanager-1.onrender.com/
(הסיסמה - 1234 נא לא לשנות, זה סתם יציק לי להחליף אותה... יושב על שרת חינמי ויתכנו עיכובים)
תודה רבה מראש.תמונות:
חתוך בגלל גודל המסך שלי...

-
@יאיר-י. כתב בבקשה | בדיקת תוכנה לניהול ת״ת:
צריך שתיצור עם נטפרי קשר בשביל להבטיח שלא יוכנס תוכן בעייתי ואז יפתחו את התוכנה
תמוה מאד, היית צריך לשלוח בקשה בלי לפרט, אני אשלח ונראה.
(מה הבעיה לפתוח את זה עם סינון תמונות ומילים כמו שעשו עם עשרות אלפי אתרים אחרים, וגם אם בשביל הגרף צריך לפתוח תמונות, מה זה שונה מעשרות אלפי אתרים שנפתחו חופשית כשברור מטרת האתר, צע"ג) -
@יאיר-י. כתב בבקשה | בדיקת תוכנה לניהול ת״ת:
צריך שתיצור עם נטפרי קשר בשביל להבטיח שלא יוכנס תוכן בעייתי ואז יפתחו את התוכנה
תמוה מאד, היית צריך לשלוח בקשה בלי לפרט, אני אשלח ונראה.
(מה הבעיה לפתוח את זה עם סינון תמונות ומילים כמו שעשו עם עשרות אלפי אתרים אחרים, וגם אם בשביל הגרף צריך לפתוח תמונות, מה זה שונה מעשרות אלפי אתרים שנפתחו חופשית כשברור מטרת האתר, צע"ג)@יוסי-מחשבים אתר שהוא בבניה תמיד יותר חוששים, ואם החליטו שהוא מיועד לציבור החרדי אז עוד יותר חוששים.


